BitFrog에서 TradingView 알림을 받는 방법
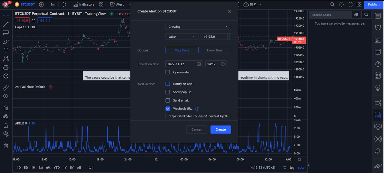
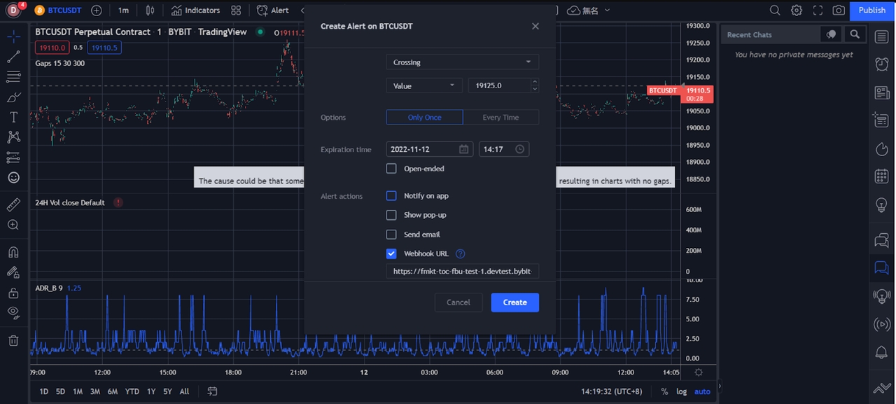
TradingView 알림은 시장이 귀하의 커스텀 조건에 도달할 때 트리거되는 즉각적인 알림입니다. 이 글에서는 BitFrog 앱에서 실시간으로 푸시 알림을 받을 수 있도록 TradingView를 통해 알림을 설정하는 방법에 대해 자세히 설명합니다.
단계

단계

단계

Last updated
TradingView 알림은 시장이 귀하의 커스텀 조건에 도달할 때 트리거되는 즉각적인 알림입니다. 이 글에서는 BitFrog 앱에서 실시간으로 푸시 알림을 받을 수 있도록 TradingView를 통해 알림을 설정하는 방법에 대해 자세히 설명합니다.



Last updated